Dashboard & Task List
Now that your process is set-up, you can monitor the lifecycle of your process on the platform from your task menu and from your dashboard.
- Requests to provide documentation (by you) will appear in your Task List (1).
- Documents submitted for review (by you) will appear in the Approval Section (2).
- Comments/questions for you will appear in the Comments Section (3).
- Click on the relevant links to respond accordingly.

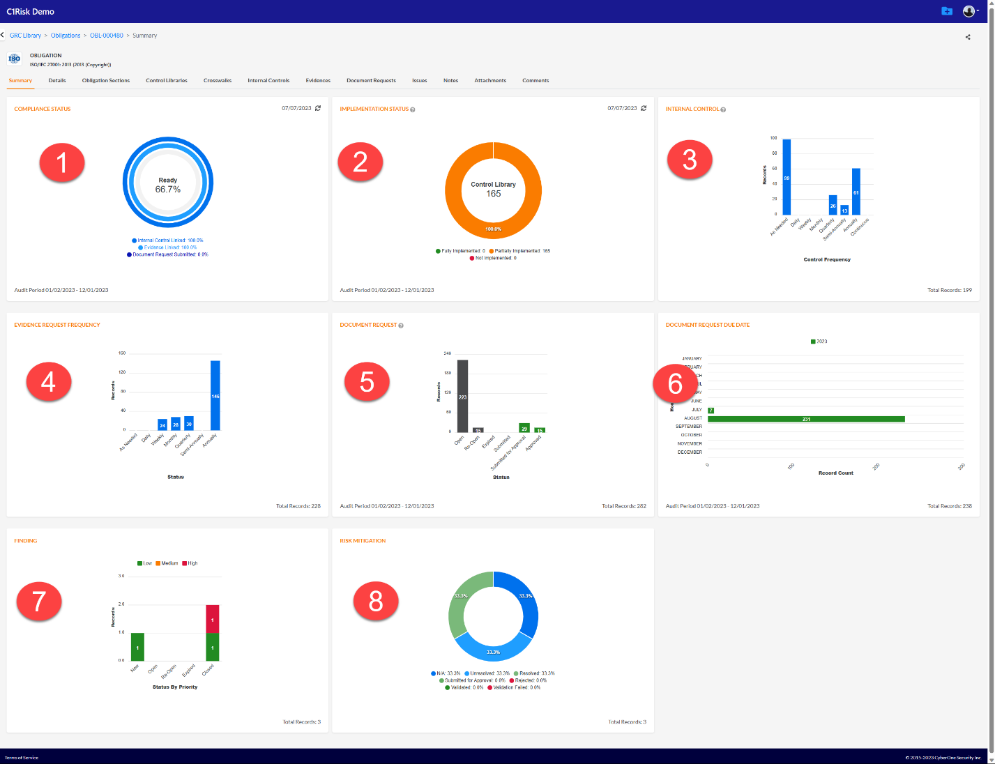
GRC Library/Compliance Dashboard
Similarly, if you are managing compliance for a specific regulation, you can monitor progress from your GRC Library in the Obligation record. Your dashboard will auto-populate based on your assigned Audit Period.
- To set your audit period, go to the Details tab of your obligation record.

Now your dashboard will auto-populate the following data:
- Compliance Status: An overall snapshot of your readiness for Audit.
- What percentage of in-scope (applicable) regulatory requirements have internal controls in place.
- What percentage of mapped internal controls have evidence records mapped.
- What percentage of evidence requests have been fulfilled with submitted document requests.
- Implementation Status
- How many/percentage of control requirements are applicable and are being implemented by one or more internal controls.
- Internal Control Frequency
- The summary of testing cadence for your internal controls
- Evidence Request Frequency
- Cadence of Evidence Collection.
- Document Request Status
- Status of evidence collection (open, submitted, approved, etc.)
- Calendar of Evidence Collection
- Evidence Collection by month.
- Findings
- Observation/Finding management.
- Risk Mitigation Status
- Status of Finding mitigation.

Conclusion:
This concludes the compliance management training manual. Please see other instruction manuals and training manuals for further information on Compliance Management or contact C1Risk support with any questions: Submit a ticket : C1Risk Training Portal (freshdesk.com)
Was this article helpful?
That’s Great!
Thank you for your feedback
Sorry! We couldn't be helpful
Thank you for your feedback
Feedback sent
We appreciate your effort and will try to fix the article